DATE:
AUTHOR:
FGI Tech

TRUST Redesign Update

DATE:
AUTHOR: FGI Tech

Feature Update: A Sleek New Look for TRUST

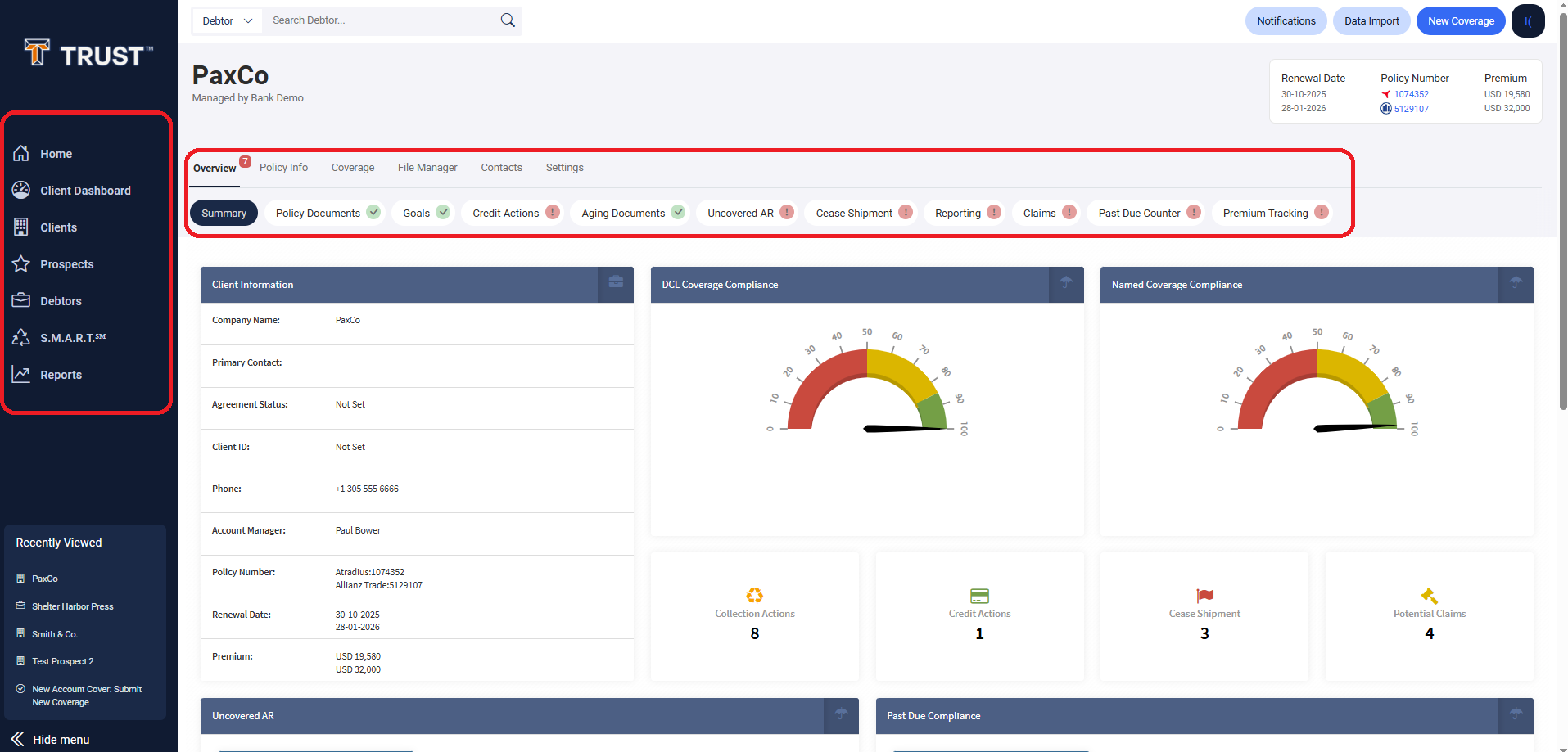
We’re excited to announce the rollout of refreshed UI elements across the TRUST application! Designed with usability and performance in mind, these enhancements bring a cleaner, more modern interface powered by React—ensuring faster interactions and a better overall user experience.

What’s New?

Global Navigation Bar
The top navigation has been updated with a more intuitive layout, making it easier to move between key modules like Debtors, Policies, and Clients. Quick access actions like Data Import, and New Coverage are now more prominent and visually consistent. User profile information and settings are now located in the top right corner.

Dashlights Redesign
All alert indicators and dashlights now feature a more refined appearance—making it easier to spot critical issues like Aging Documents, Claims, or Credit Actions at a glance. Each status chip has improved contrast and visual feedback for enhanced readability.

Dashlights will now be hidden by default whenever you navigate away from the overview page. By hovering over the overview tab will make them reappear.

Search Experience
The new Debtor Search field has been redesigned for improved discoverability and responsiveness. Results load faster, and the updated styling aligns better with the overall TRUST aesthetic.

Powered by LaunchNotes